ASIC Antminer E9 Pro
26/06/2023
Bitmain has released an updated version of the ASIC Antminer E9 — Antminer E9 Pro. Kryptex PPS+ Pool is the best and almost the only pool that has tested and supports Bitmain Antminer E9 Pro ASIC.
Antminer E9 Pro — Characteristics and Size

Manufacturer — Bitmain
Model — Antminer E9 Pro
Algorithm — Ethash, Etchash
Coins — Ethereum PoW (ETHW), Ethereum Classic (ETC), OctaSpace (OCTA)
Hashrate ~ 3680 Mh/s
Power Consumption — 2000-2200 Watt
Dimensions — 57 х 31,5 х 43 cm
Weight ~ 19 kg
Antminer E9 Pro Hashrate
Antminer E9 Pro ASIC hashrate ~ 3680 Mh/s on algorithms Ethash (ETHW) and Etchash (ETC), which is equal to the hashrate of 30 graphics cards Nvidia RTX 3080 Ti, consuming 4 times less — only 2200 watts versus 9600 watts. As in the case with graphics cards, there is a luck factor — some ASICs can be overclocked up to 4000 Mh/s.
Antminer E9 Pro is almost the most powerful ASIC for ETHW, OCTA and ETC coins that can be mined on Kryptex PPS Pool.
What to Mine on Antminer E9 Pro?
Antminer E9 Pro mines Ethash and Etchash algorithms, which means it is best suited for Ethereum PoW (ETHW), Ethereum Classic (ETC), OctaSpace (OCTA) coins.
Antminer E9 Pro Profitability
Currently, the profitability of Antminer E9 Pro ASIC varies from 6$/day up to 20 $/day, depending on the mining coin, and excluding electricity costs.
We recommend to check the actual profitability in our mining calculator, where you can also calculate the profitability including your electricity costs.
Check the profitability of ASIC Antminer E9 Pro on the mining calculator.

Antminer E9 Pro Settings
Initially, Antminer E9 Pro comes with firmware for Ethereum Classic (ETC). To mine different coin, such as Ethereum PoW (ETHW), you will need to change the firmware.
Go to “Settings” tab setup your ASIC.

| Coin | Mining Address | Miner Name | Password |
|---|---|---|---|
| ETC | etc.kryptex.network:7033 or stratum+tcp://etc.kryptex.network:7033 |
ETC_WALLET_ADDRESS.WORKER_NAME |
leave blank |
| ETHW | ethw.kryptex.network:7034 or stratum+tcp://ethw.kryptex.network:7034 |
ETHW_WALLET_ADDRESS.WORKER_NAME |
leave blank |
| OCTA | octa.kryptex.network:7032 or stratum+tcp://octa.kryptex.network:7032 |
OCTA_WALLET_ADDRESS.WORKER_NAME |
leave blank |
Miner Name — The wallet address and worker name specified like this:
0x3BF96862802EFe07B51c4E18D8232d8439aec373.e9pro where
0x3BF96862802EFe07B51c4E18D8232d8439aec373— your wallet address;e9pro— Your ASIC name.
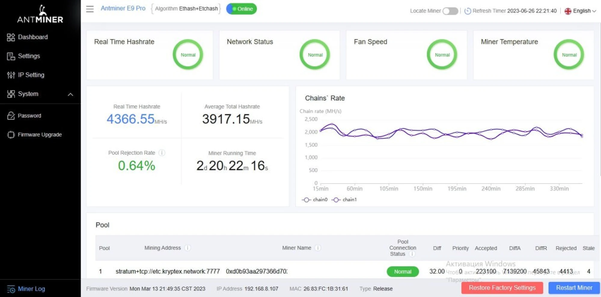
Please ensure that all three lines are configured with the same settings as shown in the screenshot from above, so that the ASIC will resume operation in case the connection is lost.
Click “Save” to save the settings, and then click “Restart Miner” to restart the ASIC.
After restarting, the ASIC requires up to 15 minutes to establish a connection for ETC coin and up to 30 minutes for ETHW coin.
Monitor your ASIC’s work on the “Dashboard” page. Here you will see your hashrate, statistics of accepted shares and all related information.

Antminer E9 Pro Firmware Update
Initially, ASIC Antminer E9 Pro comes with firmware that allows you to mine Ethereum Classic (ETC). To mine OctaSpace (OCTA) or Ethereum PoW (ETHW) — you will need to change the firmware.

You can update or change the firmware yourself, for this:
Go to the manufacturer's website and download the required firmware: https://shop.bitmain.com/support/download
Open the page for updating “Firmware Update”, select the downloaded update.
Update and reboot your ASIC according to the developer's instructions.

