ASIC Bitmain Antminer Z15, Z15e, Z15j, Z15Pro
17.11.2025
Bitmain Antminer Z15 is an ASIC miner from Bitmain, built for mining cryptocurrencies that use the Equihash algorithm — such as Zcash. There are several versions of this model:
- Bitmain Antminer Z15 Pro: The leader in hashrate and energy efficiency. Offers 840 kH/s (ksol/s) with a power draw of around 2780W. Best suited for hosting setups or farms with solid ventilation.
- Bitmain Antminer Z15: A time-tested miner, especially attractive on the secondary market. Delivers 420 kH/s (ksol/s) at around 1510W. Ideal for those seeking a balance between cost and performance.
- Bitmain Antminer Z15j: Another balanced option with 320 kH/s (ksol/s) and roughly 1510W power consumption.
- Bitmain Antminer Z15e: A budget-friendly choice, great for regions with cheap electricity. Offers 200 kH/s (ksol/s) at about 1500W.
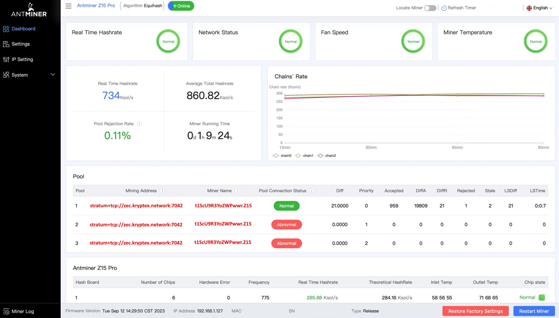
Kryptex Pool is the top choice for mining Zcash (ZEC), offering full support for Bitmain Antminer ASICs, high efficiency, and stable profitability.
⛏️ Start mining Zcash ZEC — https://pool.kryptex.com/zec
🔗 Zcash ZEC Pool URLs:
- Global:
zec.kryptex.network:7042 - EU:
zec-eu.kryptex.network:7042 - US:
zec-us.kryptex.network:7042 - SG:
zec-sg.kryptex.network:7042 - RU:
zec-ru.kryptex.network:7042
Miner Name — your Zcash ZEC wallet address.
Example: t1ScU9R3YoZWPwwrm2jGSZtTpHKk9tw6ahU.Z15Pro
Bitmain Antminer Z15, Z15e, Z15j, Z15Pro— Specifications and Size

| Model | Algorith | Coin | Hashrate | Consumption | Dimensions | Weight |
|---|---|---|---|---|---|---|
| Z15 Pro | Uquihash | ZEC | 840 kH/s (±10%) | 2780 Watt (±10%) | 42,8 x 19,5 x 29 | 16,9 kg |
| Z15 | Uquihash | ZEC | 420 kH/s (±10%) | 1510 Watt (±10%) | 24,5 x 13,2 x 29 | 5,9 kg |
| Z15j | Uquihash | ZEC | 320 kH/s (±10%) | 1510 Watt (±10%) | 24,5 x 13,2 x 29 | 5,9 kg |
| Z15e | Uquihash | ZEC | 200 kH/s (±10%) | 1500 Watt (±10%) | 24,5 x 13,2 x 29 | 5,9 kg |
Hashrate of Bitmain Antminer Z15, Z15e, Z15j, Z15Pro
The hashrate of Bitmain Antminer Z15 series ASICs ranges from 200 kH/s to 840 kH/s, depending on the model.
The entry-level Bitmain Antminer Z15 delivers 200 kH/s on the Equihash algorithm.
The Bitmain Antminer Z15 Pro is Bitmain’s top-tier solution for mining Zcash (ZEC) with the Equihash algorithm, offering a powerful 840 kH/s hashrate.
What Can You Mine with the Bitmain Antminer Z15, Z15e, Z15j, Z15Pro?
All Bitmain Antminer Z15 models — including the Z15e, Z15j, and Z15Pro — are designed to mine coins that use the Equihash algorithm, such as Zcash (ZEC).
These ASICs are not compatible with other mining algorithms.
Bitmain Antminer Z15, Z15e, Z15j, Z15Pro Profitability
Currently, the profitability of the Bitmain Antminer Z15 ASICs varies from $15/day to $63/day, depending on the model, and excluding electricity costs.
We recommend to check the actual profitability in our mining calculator, where you can also calculate the profitability including your electricity costs.
| Model | Hashrate | Consumption | Profit w/o El. Price |
|---|---|---|---|
| Z15 Pro | 840 kH/s (±10%) | 2780 Watt (±10%) | ~ $63 / day |
| Z15 | 420 kH/s (±10%) | 1510 Watt (±10%) | ~ $32.4 / day |
| Z15j | 320 kH/s (±10%) | 1510 Watt (±10%) | ~ $24.7 / day |
| Z15e | 200 kH/s (±10%) | 1500 Watt (±10%) | ~ $15 / day |
👉 Check the profitability of Bitmain Antminer Z15 Pro ASIC on the mining calculator.

Bitmain Antminer Z15, Z15e, Z15j, Z15Pro Settings
Prepare the Equipment:
- Plug the Antminer Z15 into a power outlet.
- Connect an Ethernet cable from your router to the ASIC device.
Power On the Device:
- Turn on the miner. You’ll hear the fans begin to run, indicating the device is active.
Find the Device's IP Address:
On a computer connected to the same network as the ASIC, download the Bitmain Antminer IP Reporter Tool.
Launch the tool and click the "Start" button.

Press and hold the "IP Report" button on the ASIC for a few seconds.

The tool will display the IP address of your device.

Access the Management Interface:
- Open a browser and enter the IP address you’ve located. This will direct you to the Antminer’s management interface.
- Log in using the default credentials (typically username:
root, password:root).
Configure Pool Settings:
In the interface, navigate to the “Miner Setting” section.
Enter the pool information (pool address, wallet address, and worker name).
Region Mining Address Miner Name Password Global zec.kryptex.network:7042ZEC_WALLET_ADDRESS.WORKER_NAMExor leave blankEU zec-eu.kryptex.network:7042ZEC_WALLET_ADDRESS.WORKER_NAMExor leave blankUS zec-us.kryptex.network:7042ZEC_WALLET_ADDRESS.WORKER_NAMExor leave blankSG zec-sg.kryptex.network:7042ZEC_WALLET_ADDRESS.WORKER_NAMExor leave blankRU zec-ru.kryptex.network:7042ZEC_WALLET_ADDRESS.WORKER_NAMExor leave blankMiner Name — Specify wallet and worker name in the format
t1ScU9R3YoZWPwwrm2jGSZtTpHKk9tw6ahU.Z15Pro, where:t1ScU9R3YoZWPwwrm2jGSZtTpHKk9tw6ahUis your wallet address.Z15Prois the name of your ASIC, written in Latin characters or numbers.
Make sure to complete all three lines with the settings of the same pool. Click “Save” to save the settings and restart the ASIC.

Verify ASIC Operation:
Once the restart is complete, wait a few minutes. Open your browser, enter the ASIC’s IP address, and log in using your credentials.
On the “Dashboard” page, you’ll see the current status of the ASIC, including hash rate, uptime, temperature, and other metrics.

Bitmain Z15, Z15e, Z15j, Z15Pro
If necessary, you can update or change the firmware yourself, for this:
Visit the developer's website and open the firmware download page: https://shop.bitmain.com/support/download.
Select the algorithm for your ASIC — ZEC/ZEN Equihash, and choose your ASIC model from the list — in this case, Antminer Z15 Pro.
Download the firmware file by clicking the “Download” button.

Open the “Firmware upgrade” section in your ASIC settings:
- Click the button to select the downloaded firmware file.
- Tick the checkbox for “Keep settings” if you wish to retain your ASIC settings during the upgrade.
Click “Upgrade” and wait for the firmware update to complete. Do not turn off the ASIC during the update process.

Need Help?
Have any questions, something is unclear, or you can’t connect?
Contact support — we are happy to assist!
Email support at support@kryptex.com.
